项目基础架构(前端小程序+后端Spring Boot+数据库)
用户认证和登录功能(微信授权+手机号)
业务类型选择和报纸选择功能
内容编辑器和模板系统
微信支付和订单管理
内容审核和安全机制
电子版证明生成和下载

———————————————————————————————————-
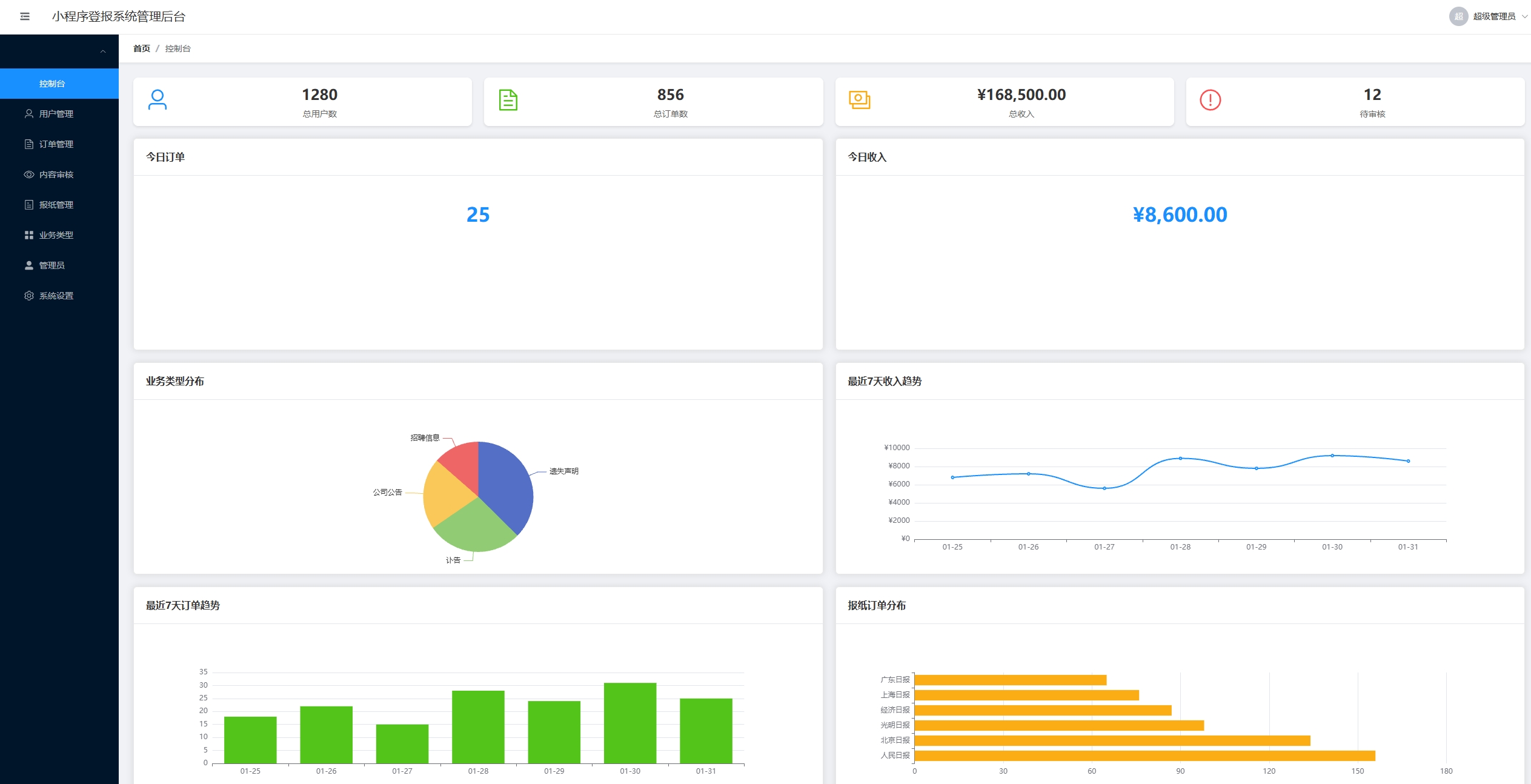
小程序登报系统管理后台
统管理后台,提供了用户管理、订单管理、内容审核、报纸管理、业务类型管理等全套功能。
1. 完整的功能模块
控制台仪表板:实时数据统计、图表展示
用户管理:用户列表、状态管理、实名认证查看
订单管理:订单查询、详情查看、审核功能
内容审核:待审核列表、批量审核、审核记录
报纸管理:报纸配置、价格设置、发布规则
业务类型管理:业务类型配置、模板管理
管理员管理:角色权限、操作日志
系统设置:基础配置、支付设置、通知配置
2. 技术特点
Vue 3 + TypeScript:类型安全的现代前端架构
Element Plus:企业级UI组件库
Mock数据支持:无需后端即可完整演示
响应式设计:支持多种设备访问
权限控制:基于角色的访问控制


