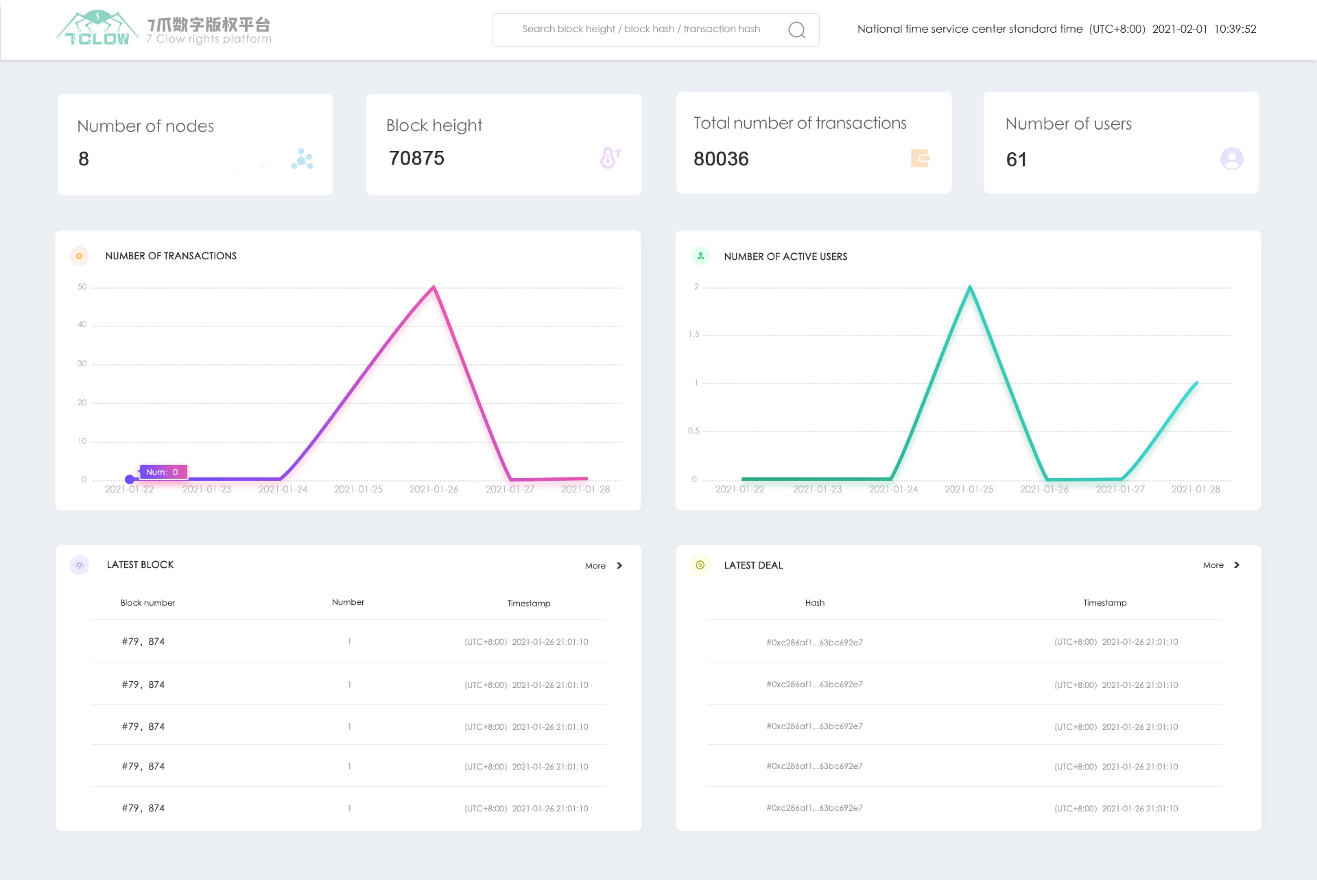
区块浏览器是重庆智庄科技开发的基于BSN的区块链浏览器,所有的数字版权通过BSN上链产生唯一的区块哈希值,用户可以通过在本平台输入该哈希值搜索该版权的详细信息,包括项目名称、作者、用户IP、使用设备等信息;同时每个数字版权的交易记录都会生成交易哈希值并在BSN上链,通过本平台搜索该交易哈希值可以看到该交易详情。
可信智慧城市是融合了物理空间、 网络空间、 社会空间和区块链空间的跨域系统, 即社会-物理-网络-链空间Cyber-physical-SocialBlockChain Spaces, TDL数据湖独有的大规规模张量数据计算模型融合海量异构大数据, 实现持续、 可信的In-Databased大数据分析与机器学习, 助力社会、 城市、 企事业的数字化转型和智慧治理。 我们的的世界正在加速进行数字化升级, 城市治理、 匡家社会治理迈向智慧治理时代, 各种信息物理社会空间不断涌现, TDL进项海量异构时空数据融合, 构建社会-物理-网络-链空间的数字底座。






